2019年7月2日,黑蝠网络重金打造的“Google Ads直投”全新上线,全面开放给黑蝠云平台的用户使用,这对于运营网站可以说是一个喜大普奔的好消息。
有过Google Ads操作经验的朋友应该了解,后台的开户、绑定账号、投广告操作等具备一定的门槛和难度,一般同学还真不能一下子就掌握。对于不同产品的广告创意撰写,关键词的投放也毫无头绪。看着后台复杂的页面和要求,真不知道如何跨出第一步。
一般这种情况下,大家都会去寻找专业人士的帮助或者直接将账号交给专业的人进行运营。人工服务一般都要收取一定的服务费,投放广告的操作也在别人手上,难免安全感会弱一点。
考虑到我们用户的强烈需求,黑蝠网络自主研发了“Google Ads直投”功能,人人都可以低门槛的进行广告投放,还不用额外支付服务费。
1. 无需购买VPN,只要登录黑蝠云平台的后台就可以进行广告投放;
2. 简化了Google Ads的操作流程和门槛,只需简单三步操作就可以;
3. 系统自动为你提取产品关键词,适当进行修改即可;
4. 没有中间商赚差价,黑蝠网络不收取一分钱的服务费;
5. 定价灵活,随开随停,实时查看投放效果,客户完全自主操作。
1、打开黑蝠官网(https://www.hefoweb.cn/)->登录,点击“谷歌直投”链接,如下截图所示:
2、进入Google直投申请界面,如下截图所示,点击“申请开通”按钮,提交Google Ads直投服务的申请,一个工作日内工作人员审核,审核通过后开通服务。
请注意:
(1) 行业要求:Google禁止投放化工、医疗卫生、服务、烟草、虚拟货币行业的广告投放,并且限制成人用品、酒精饮料、黄赌毒行业的广告投放!Google Ads上官网要求的如下,请详细查看https://support.google.com/adspolicy/answer/6008942?hl=zh-Hans
(2) 人工审核:正常一个工作日内审核完成,审核通过后用户即可正常使用此功能。
开启Google Ads直投后,你需要进行在线充值,黑蝠网络为你提供了支付宝在线充值方式。客户也可以通过银行转账的方式给客户顾问,我们再帮你进行充值,你可以根据企业需要自主选择。
具体操作:在Google Ads直投系统->账户信息页面,点击“立即充值”,如下截图所示:
进入账户充值页面,目前支持支付宝支付,充值金额在2000~100000之间,因支付宝支付需要收取手续费,所以除了充值Google Ads的广告费外,额外需要收取6‰的手续费和6%的税费,如下截图所示:
请注意:
1)起充金额为2000元人民币,你可以自定义充值金额,仅支持输入整数,暂不提供“分卡付”的功能;
2)客户实际支付的费用=Google Ads广告费+手续费(支付宝为6‰)+税费(6%);
3)充值成功后,系统将在“已支付”队列下生成一条充值记录;
4)支持开具发票,你可以联系自己的客户顾问索要发票。
在Google Ads直投页面,点击“设置推广计划”,你可以根据企业推广需求,设置你的推广偏好和推广内容。
1. 每日平均预算:
即每天在Google上推广花费的上线,币种为¥(CNY),建议你先将每日平均预算设置在30-50元,然后根据实际效果逐步进行调整;
2. 目标市场:
只有被选中的国家/地区的买家才能看到你的广告,你可以多选。
3. 推广时段:
你的广告只会在选中的时段展示;你可以按天设置,也可以按时段设置。
4. 推广设备:
你的广告只会在选中的设备上展示,可选设备包括电脑、手机、平板。
5. 推广内容:
挑选你需要在Google上推广的产品,可以是产品详情页面、产品类别页面。
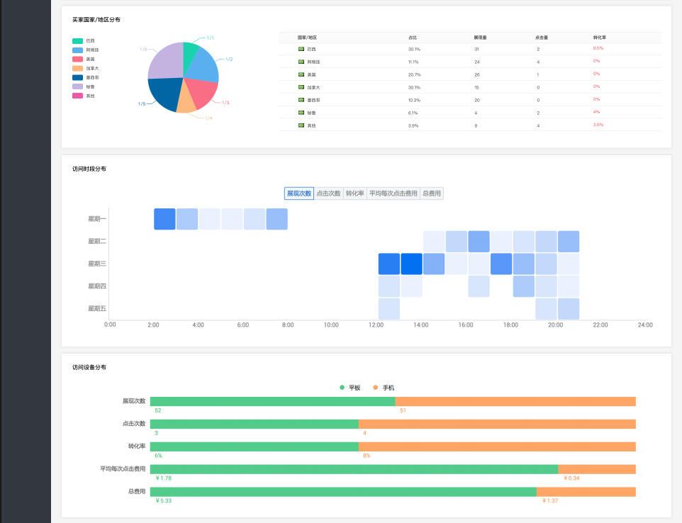
在Google推广的过程中,你可以通过“效果分析”板块,随时查询推广的效果并进行调整。效果分析包括:累计花费、展现量、点击量、转化率、买家国家/地区分布、访问时段分布、访问设备分布等。
